- Registriert
- 30. Juni 2015
- Beiträge
- 3.511
- Reaktionspunkte
- 873
- Punkte
- 174
Again what learnedYou don´t mußt use it outside

Ab sofort steht euch hier im Forum die neue Add-on Verwaltung zur Verfügung – eine zentrale Plattform für alles rund um Erweiterungen und Add-ons für den DSM.
Damit haben wir einen Ort, an dem Lösungen von Nutzern mit der Community geteilt werden können. Über die Team Funktion können Projekte auch gemeinsam gepflegt werden.
Was die Add-on Verwaltung kann und wie es funktioniert findet Ihr hier
Again what learnedYou don´t mußt use it outside


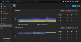
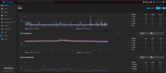
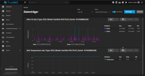
mittlerweile hat meine True Nas Scale Kiste:
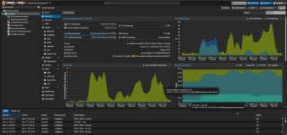
Also Proxmox ist auch gut geeignet, sogar besser, wenn es nur um VMs geht, ohne Storage 
Was würde die Welt nur ohne KI tun
Jetzt wurde mein Wechselrichter von E3DC infiziert. Bin gespannt wieviel KI drin steckt und ob die Speicher- bzw Ladeverluste korrekt kalkuliert wurden.
Meine Wärmepumpe wurde dadurch schon mehrfach heute angesteuert.
Anhang anzeigen 105658


Wenn du das Forum hilfreich findest oder uns unterstützen möchtest, dann gib uns doch einfach einen Kaffee aus.
Als Dankeschön schalten wir deinen Account werbefrei.