- Registriert
- 28. Okt. 2020
- Beiträge
- 16.129
- Reaktionspunkte
- 6.293
- Punkte
- 609
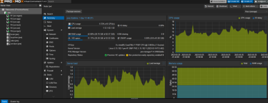
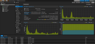
Ich hab heute noch mal etwas gebastelt. Vor allem am NGINX Reverse Proxy.
Dieser läuft nun mit Anbindung an eine mariadb.
Gründe:
-die Performance, vor allem beim Bearbeiten von Einträgen, war nicht mehr sonderlich gut -> hat sich stark gebessert
-es kam bereits mehrmals vor, dass das Zertifikat "nicht mehr richtig" zugewiesen war. Somit musste ich jeden einzelnen Eintrag einmal editieren und wieder speichern. -> nun werde ich analysieren, wie die Datenbankstruktur aufgebaut ist. Dann baue ich mir einen SQL-Befehl, der für jeden Eintrag das Zertifikat neu setzt. Das könnte mir vor allem zugutekommen, falls das bei der Erneuerung des Zertifikats wieder auftritt.
Erkenntnisse der Geschichte:
-beim Umzug des Containers wird das Zertifikat in der neuen Instanz zwar angezeigt und scheint auch korrekt zugeordnet. Dennoch kommt keine Verbindung zustande. Wenn ich mir dann das Zertifikat ansehe, ist es ungültig. Natürlich habe ich die gemounteten Folder mit umgezogen und den neuen Container exakt so angelegt wie den alten. Nun habe ich das nochmal mit der SQL-Anbindung getestet. Auch da wird beim Umzug alles 1:1 übernommen, außer das Zertifikat. Ist wohl ein Sicherheits-Dingenskirchen
-die Zertifikatsanforderung via DNS-Challenge bei netcup klappt nun auch mit DNSSleep von 600sec. Tiefer bin ich nicht gegangen. Vorher hatte dies ja immer nur mit 1800sec funktioniert. Hat aber wohl nix mit der SQL-Anbindung zu tun.
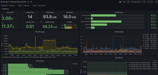
Die Firewall auf dem Proxmox Host läuft mittlerweile auch. Die finde ich richtig gut. Ist umfangreich aber dennoch übersichtlich und intuitiv. Zum Beispiel kann meine VM mit dem Snowflake Proxy und ssh-tarpit jetzt nach extern kommunizieren, aber nicht mehr mit anderen Geräten im Heimnetz. Dennoch kann ich aber via RDP und ssh darauf zugreifen. Genial.
Firefox-Sync läuft mittlerweile auch.
Somit kann ich das Projekt jetzt als "erledigt" markieren. Alles, was jetzt noch folgt, sind dann Verbesserungen.
Dieser läuft nun mit Anbindung an eine mariadb.
Gründe:
-die Performance, vor allem beim Bearbeiten von Einträgen, war nicht mehr sonderlich gut -> hat sich stark gebessert
-es kam bereits mehrmals vor, dass das Zertifikat "nicht mehr richtig" zugewiesen war. Somit musste ich jeden einzelnen Eintrag einmal editieren und wieder speichern. -> nun werde ich analysieren, wie die Datenbankstruktur aufgebaut ist. Dann baue ich mir einen SQL-Befehl, der für jeden Eintrag das Zertifikat neu setzt. Das könnte mir vor allem zugutekommen, falls das bei der Erneuerung des Zertifikats wieder auftritt.
Erkenntnisse der Geschichte:
-beim Umzug des Containers wird das Zertifikat in der neuen Instanz zwar angezeigt und scheint auch korrekt zugeordnet. Dennoch kommt keine Verbindung zustande. Wenn ich mir dann das Zertifikat ansehe, ist es ungültig. Natürlich habe ich die gemounteten Folder mit umgezogen und den neuen Container exakt so angelegt wie den alten. Nun habe ich das nochmal mit der SQL-Anbindung getestet. Auch da wird beim Umzug alles 1:1 übernommen, außer das Zertifikat. Ist wohl ein Sicherheits-Dingenskirchen

-die Zertifikatsanforderung via DNS-Challenge bei netcup klappt nun auch mit DNSSleep von 600sec. Tiefer bin ich nicht gegangen. Vorher hatte dies ja immer nur mit 1800sec funktioniert. Hat aber wohl nix mit der SQL-Anbindung zu tun.
Die Firewall auf dem Proxmox Host läuft mittlerweile auch. Die finde ich richtig gut. Ist umfangreich aber dennoch übersichtlich und intuitiv. Zum Beispiel kann meine VM mit dem Snowflake Proxy und ssh-tarpit jetzt nach extern kommunizieren, aber nicht mehr mit anderen Geräten im Heimnetz. Dennoch kann ich aber via RDP und ssh darauf zugreifen. Genial.
Firefox-Sync läuft mittlerweile auch.
Somit kann ich das Projekt jetzt als "erledigt" markieren. Alles, was jetzt noch folgt, sind dann Verbesserungen.

).














